项目面向医药企业在药品流通监管下的数据管理难题,开发了 药品流向数据自动化查询与管理系统。系统可与全国 500+ 商业公司自动对接,统一采集并汇总采购、销售和库存数据,替代传统人工处理方式。通过实时查询和分析,药企能够快速掌握一线销售情况,有效防控串货与数据造假。项目上线后,实现了 90%以上商业公司数据自动化覆盖,大幅提升了效率与准确性,为药企运营决策和销售管理提供了有力支撑。
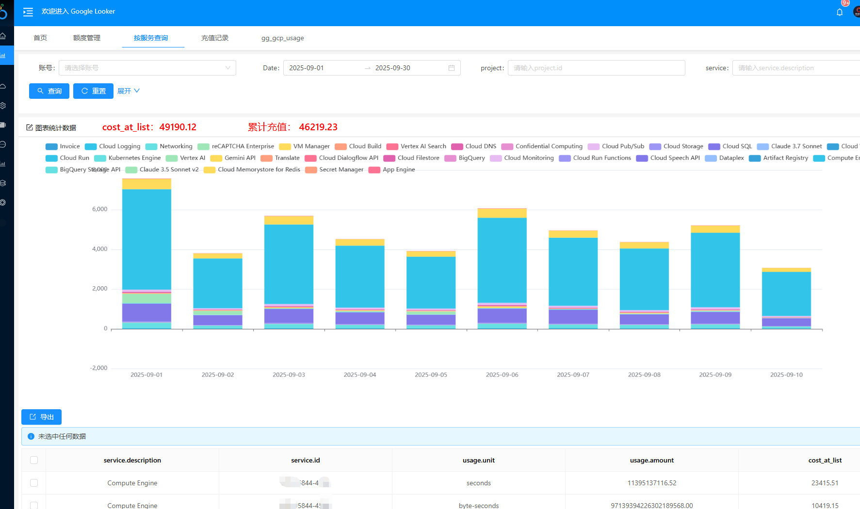
Google云服务代理商通常通过Google Looker查询客户账单数据并对账。然而,Looker存在数据更新不及时、难以分权限管理多客户账单、频繁查询成本高以及客户量大时管理复杂等问题。为解决这些痛点,我们开发了一款基于Google BigQuery接口的账单管理系统,扩展了Looker的功能,提供更高效、便捷的客户管理和数据查询体验。
本项目采用VMware vSphere ESXi虚拟化平台,实现核心系统虚拟化,服务器减至4台,硬件投入降至<10万元(节省70%+),维护难度降低90%,扩展灵活、安全合规,提升业务连续性。
本项目通过一期改造,在不中断生产前提下,基于S7系列PLC进行软件升级:精准适配新工艺(调研流程、模拟验证、多配方管理);修复逻辑漏洞(修正进料、搅拌、排放等关键联锁);并优化人机交互与安全管控。最终实现从“低效运行”到“安全高效”的转变,提升生产效率、安全性和可操作性。
随着业务快速发展,公司对研发数据、生产工艺文件及客户信息的安全性要求日益提高。
然而,在信息化建设方面长期投入不足,导致IT基础设施存在严重隐患:
在制药、研发及IT基础设施运维场景中,环境温湿度是影响产品质量、设备稳定性和实验准确性的关键因素。根据GMP法规要求,稳定性试验箱、洁净实验室、数据中心机房等场所必须每日定时记录环境参数,并在超出阈值时及时响应。
为满足药品研发及生产过程中对实验数据真实性、完整性与可追溯性的严格要求,本系统基于钉钉平台构建,实现实验数据采集—审核—复核—打印归档的全流程数字化管理。
经常做推广的同学都知道,字节的巨量引擎推广平台,连通巨量引擎旗下巨量广告、巨量千川、巨量本地推、企业号、巨量云图、巨量星图等商业产品,提供营销资产、数据、资金、人员智能化管理解决方案,降低多产品、多业务、多账户之间的协作成本,提高操作效率,加速决策部署,助力品牌主以更全局的视角总览生意。